การประยุกต์ใช้งานสายผลิต ใน PEAK

โปรแกรม PEAK ถูกออกแบบมาเพื่อรองรับธุรกิจประเภทซื้อมาขายไปและบริการเป็นหลัก สำหรับธุรกิจผลิตที่ต้องการใช้งานโปรแกรม PEAK สามารถทำได้โดยใช้ การประยุกต์ใช้งานสายผลิต ตามขั้นตอนดังนี้

ตัวอย่าง การประกอบสินค้าเก้าอี้ไม้ 1 ตัว จะมีส่วนประกอบคือ ไม้ ตะปู และค่าแรง

1. ผูกผังบัญชีสินค้าที่เกี่ยวข้อง

หากต้องการบันทึกสายผลิต จะเป็นการผูกผังบัญชี สินค้าตามที่ต้องการ ซึ่งสามารถดูวิธีการเพิ่มสินค้าแบบเต็มได้ตามลิงก์นี้ การเพิ่มสินค้า / บริการในหน้า NEW PEAK

จากตัวอย่าง สินค้า ไม้ และ ตะปู เป็นวัตถุดิบ การผูกผังบัญชีจะผูกได้ตามตัวอย่างด้านล่าง

  • บันทึกบัญชีซื้อ = วัตถุดิบคงเหลือ
  • บันทึกบัญชีต้นทุนขาย = ต้นทุนผลิตสินค้า

เมื่อกรอกข้อมูลเรียบร้อยแล้วให้ทำการ คลิกปุ่ม “บันทึก”

การประยุกต์ใช้งานสายผลิต ผูกผังบัญชีสินค้าที่เกี่ยวข้อง

2. ทำการซื้อวัตถุดิบสำหรับ การประยุกต์ใช้งานสายผลิต

เข้าที่เมนูรายจ่าย > บันทึกซื้อสินค้า > สร้าง

การประยุกต์ใช้งานสายผลิต เข้าที่เมนูรายจ่าย > บันทึกซื้อสินค้า > สร้าง

กรอกรายละเอียดที่ต้องการ เมื่อกรอกเรียบร้อยแล้วคลิกปุ่ม “อนุมัติซื้อสินค้า”
หมายเหตุ หากซื้อวัตถุดิบคนละครั้งหรือได้เอกสารแยกส่วนกันให้บันทึกแยกตามเอกสาร

การประยุกต์ใช้งานสายผลิต กรอกรายละเอียดที่ต้องการ เมื่อกรอกเรียบร้อยแล้วคลิกปุ่ม "อนุมัติซื้อสินค้า"

ตัวอย่างการบันทึกบัญชี

การประยุกต์ใช้งานสายผลิต ตัวอย่างการบันทึกบัญชี

3. การตัดสต็อกวัตถุดิบเพื่อประกอบเป็นสินค้าสำเร็จรูป

ตัวอย่าง

ส่วนประกอบสินค้าเก้าอี้ไม้ 1 ตัว จะมีส่วนประกอบดังนี้

  • ไม้ 5 แผ่น แผ่นละ 150 บาท
  • ตะปู 2 กล่อง กล่องละ 50 บาท
  • ค่าแรง 1,000 บาท

4. การตัดสต๊อกวัตถุดิบใน การประยุกต์ใช้งานสายผลิต

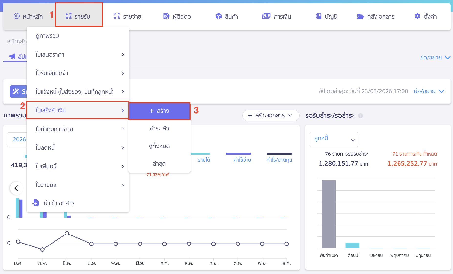
ไปที่เมนูรายรับ > ใบเสร็จรับเงิน > สร้าง

การประยุกต์ใช้งานสายผลิต ไปที่เมนูรายรับ > ใบเสร็จรับเงิน > สร้าง

ระบุรายละเอียดได้ดังนี้

  • ลูกค้า/ผู้จ่ายเงิน สามารถระบุเป็นชื่อกิจการตนเอง หรือสร้างผู้ติดต่อใหม่ว่า “นำมาผลิต”
  • วันที่ออก ระบุวันที่เรานำสินค้าออกจากสต็อกเพื่อผลิต
  • เอกสารเลขที่ ระบบจะทำการรันให้อัตโนมัติตามที่ตั้งค่าไว้ แต่ทางเราแนะนำให้สร้างเลขที่เอกสารแยกจากเอกสารขายเพื่อเวลาดึงรายงานขายจะได้พบข้อแตกต่างว่าเอกสารไหนขายเอกสารไหนเป็นเอกสารที่ใช้ประยุกต์การใช้งาน
  • กลุ่มจัดประเภท เป็นการจัดประเภทเอกสารเพื่อง่ายต่อการดูข้อมูล ซึ่งสามารถดูได้ตามการจัดกลุ่มประเภท นี้
  • ช่องสินค้า/บริการ กรอกข้อมูลที่ต้องการ
  • รหัสสินค้าที่นำมาผลิต วัตถุดิบที่นำมาประกอบ
  • จำนวน ใส่จำนวนวัตถุดิบที่นำมาผลิต
  • ช่องราคา ระบุยอดเท่ากับกับศูนย์บาท
  • ภาษี ระบุว่าไม่มี

เมื่อระบุข้อมูลเอกสารใบเสร็จรับเงินเรียบร้อย ให้ทำการคลิกปุ่ม “อนุมัติเอกสารใบเสร็จรับเงิน”

การประยุกต์ใช้งานสายผลิต เมื่อระบุข้อมูลเอกสารใบเสร็จรับเงินเรียบร้อย ให้ทำการคลิกปุ่ม "อนุมัติเอกสารใบเสร็จรับเงิน"

ตัวอย่างการบันทึกบัญชี

การประยุกต์ใช้งานสายผลิต ตัวอย่างการบันทึกบัญชี

5. บันทึกค่าใช้จ่ายที่เกี่ยวข้อง

จากตัวอย่างมีการตัดวัตถุดิบแล้ว แต่ขั้นตอนการผลิตยังมีค่าใช้จ่ายที่เกี่ยวข้องในการผลิตสินค้าอีก เช่น ค่าแรง ซึ่งสามารถบันทึกค่าใช้จ่ายได้โดย เข้าที่เมนูรายจ่าย > บันทึกค่าใช้จ่าย > สร้าง

บันทึกค่าใช้จ่ายได้โดย เข้าที่เมนูรายจ่าย > บันทึกค่าใช้จ่าย > สร้าง

กรอกข้อมูลตามที่ต้องการ

ตัวอย่างการบันทึกบัญชี

ตัวอย่างการบันทึกบัญชี

6. บันทึกวัตถุดิบที่นำมาประกอบแล้วได้เป็นสินค้าสำเร็จรูป (การประยุกต์ใช้งานสายผลิต)

เมื่อตัดสต็อกวัตถุดิบแล้ว ให้นำต้นทุนทั้งหมดที่ต้องการ มาบันทึกนำเข้าสินค้าสำเร็จรูปนี้

จากตัวอย่าง เก้าอี้ไม้ 1 ตัว จะมีส่วนประกอบดังนี้

  • ไม้ 5 แผ่น แผ่นละ 150 บาท = 750 บาท
  • ตะปู 2 กล่อง กล่องละ 50 บาท = 100 บาท
  • ค่าแรง 1,000 บาท
  • รวมต้นทุน 1,850 บาท
บันทึกวัตถุดิบที่นำมาประกอบแล้วได้เป็นสินค้าสำเร็จรูป

การจ่ายชำระเลือกขั้นสูง > เลือกผังบัญชีเดียวกันกับที่ผูกกับสินค้าบันทึกต้นทุนไว้ เพื่อให้ผังบัญชีนั้นหักล้างกัน

การจ่ายชำระเลือกขั้นสูง > เลือกผังบัญชีเดียวกันกับที่ผูกกับสินค้าบันทึกต้นทุนไว้ เพื่อให้ผังบัญชีนั้นหักล้างกัน

ตัวอย่างการบันทึกบัญชี

ตัวอย่างการบันทึกบัญชี

ตัวอย่างหน้ารายงานเคลื่อนไหวสต็อกสินค้าวัตถุดิบ

ตัวอย่างหน้ารายงานเคลื่อนไหวสต็อกสินค้าวัตถุดิบ

ตัวอย่างเคลื่อนไหวสินค้าสำเร็จรูป

ตัวอย่างเคลื่อนไหวสินค้าสำเร็จรูป

– จบขั้นตอนการประยุกต์ใช้งานสายผลิต –